Son yıllarda, üretimden cok, kaynakların en ekonomik ve etkin şekilde kullanılması daha da önem arzetmektedir. Bu amaçla, geniş alana dayalı dağıtım sistemlerinin, işletilmesi ve kontrol edilmesi için SCADA projeleri ön plana çıkmaktadır. ASAT Genel Müdürlüğü 2006 yılı Haziran ayı sonunda devreye alınan; 2011 yılı Eylül ayında sistem genişlemesi ve iyileştirmesi tamamlanan SCADA projesi ile; işletmeye yönelik tüm problemlerin ortadan kaldırılması, üretim ve iletim kayıplarının minimum seviyeye çekilmesi, personelden en etkin bir şekilde verim alınabilmesi hedeflenmiştir.
Antalya Büyükşehir Belediyesi ASAT Genel Müdürlüğü SCADA sisteminde istasyonlar; derin kuyu, pompa (terfi) istasyonu, su deposu ve ölçüm noktası olmak üzere dört farklı şekilde sınıflandırılmıştır. Sistemde; 9 adet pompa istasyonu, 27 adet su deposu ve 72 adet derin kuyu bulunmaktadır.
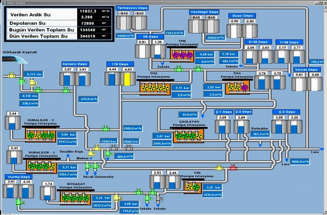
Kontrol merkezi; seviye, basınç, debi, su kalitesi, elektriksel parametreler, alarm ve olayların izlenmesi, işletme planlaması ve programlanması, işletme ve bakım yönetimi, pompaların uzaktan kumanda edilmesi, verilen ve tüketilen suyun izlenerek kayıpların tespiti, şebekeden toplanan verilerden rapor ve grafik üretilmesi, elde edilen verilerin uzun dönem ve kısa dönemli olarak arşivlenmesi işlevlerini yerine getirmektedir.
Mevcut SCADA sistemi sayesinde; depolardaki su seviyeleri, pompa istasyonlarında çalışan pompalar, pompa istasyonları ile ölçüm noktalarında basınç ve anlık debi değerleri, SCADA kontrolündeki vanaların durumları (açık, kapalı, pozisyon) ve şehre verilen anlık su, toplam su ile bir önceki gün verilen toplam su miktarları görülebilmektedir.